SmartHome

Smart Building & Supervision intelligente

Interface de supervision complète pour la commande et le réglage de vos éléments de domotique. Contrôlez éclairages, stores, scènes et thermostats depuis une interface intuitive et moderne.

Votre habitat à portée de main

Une interface centralisée pour tous vos équipements domotiques

Contrôle centralisé

Tous vos équipements pilotables depuis une seule interface : éclairages, stores, thermostats et scènes.

Supervision en temps réel

Visualisez l'état de votre bâtiment à tout moment avec alertes et notifications intégrées.

Économies d'énergie

Suivi de consommation et optimisation automatique grâce aux horloges et scénarios programmables.

Sur mesure

Adaptable à tout type de bâtiment et d'installation, avec permissions personnalisables par utilisateur.

Fonctionnalités principales

Tout ce dont vous avez besoin pour piloter votre habitat intelligent

Gestion par pièces

Organisation intuitive par pièces avec favoris personnalisables par utilisateur. Visualisez le nombre d'objets et de scènes dans chaque espace.

Scènes & Scénarios

Créez des scènes locales par pièce ou globales pour tout le bâtiment. Prédéfinissez l'état de chaque équipement.

Horloges dynamiques

Programmez des horloges sur chaque objet : enclenchement/extinction, montée/descente, avec modes jour et nuit.

Alarmes intégrées

Notification visuelle des défauts avec bandeau clignotant. Historique complet des alarmes, événements et système.

Statistiques & Historique

Courbes de consommation, historique des données et intégration avec systèmes tiers (ClimKit, Keba, etc.).

Gestion de l'ensoleillement

Pilotage automatique des stores en fonction de l'ensoleillement pour un confort optimal et des économies d'énergie.

Gestion fine des permissions

Contrôlez précisément ce que chaque utilisateur peut faire

Lecture

Visualiser la pièce et son contenu

Écriture

Utiliser les objets, ajouter des horloges, créer et modifier des scènes

Administration

Éditer le nom de la pièce, modifier la miniature

Les rôles et permissions sont modulables selon vos besoins spécifiques.

Aperçu de l'interface

Une interface moderne conçue pour le confort d'utilisation

Dashboard SmartHome

Vue d'accueil avec météo et pièces favorites

Vue d'une pièce

Thermostat, objets et scènes d'une pièce

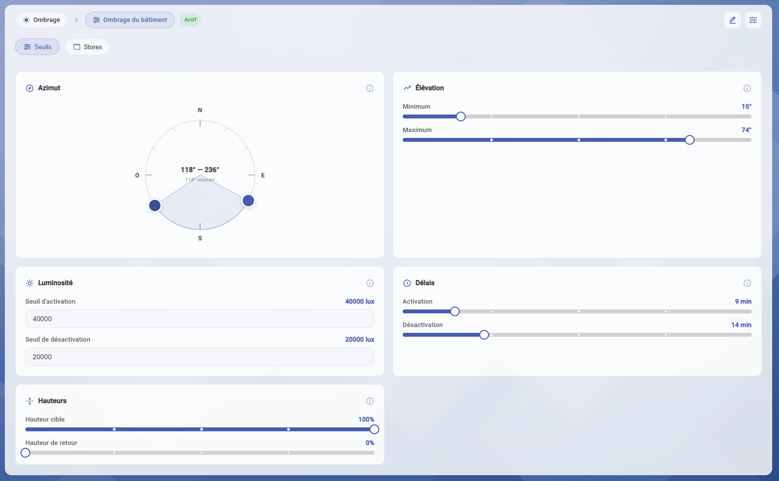
Gestion des ombrages

Gestion des stores et ombrages

Statistiques énergie

Courbes de consommation et production

Pour qui est fait SmartHome ?

Une solution adaptée à différents types de bâtiments

Villas & Maisons individuelles
Immeubles résidentiels
Bureaux & Espaces de travail
Bâtiments commerciaux
Hôtels & Résidences

Pourquoi choisir SmartHome ?

Les avantages qui font la différence

Multisite

Gérez plusieurs bâtiments depuis une seule interface avec des configurations indépendantes par site.

100% Web

Accessible depuis n'importe quel appareil via un navigateur, sans installation ni restriction d'accès.

Multilingue

Interface disponible en français, anglais et allemand pour s'adapter à tous vos utilisateurs.

Ouvert & Évolutif

Architecture adaptable, ouverte à de nouvelles implémentations selon l'évolution de vos besoins.

Intégration Missaticus

Accès direct depuis la supervision Missaticus avec gestion centralisée des alarmes.

Notes collaboratives

Ajoutez des notes sur chaque objet, consultables par tous les utilisateurs.

Prêt à rendre votre habitat intelligent ?

Contactez-nous pour une démonstration personnalisée de SmartHome et découvrez comment transformer votre espace de vie.

Demander une démo gratuite